面条实验室
07:16 · 2025年4月20日 · 周日
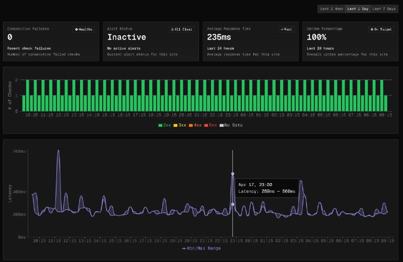
又一个完全基于 Cloudflare 的高颜值 Uptime Monitor
@SolBeckman_
刚刚开源了自己的 Uptime Monitor,使用了 Workers、Durable Objects、 D1 。
技术栈选的 NextJS v15、shadcn、TailwindCSS v4 和 Drizzle ,很合我意
马上部署一个,
🔗
👇
https://404.li/uptime-monitor
Home
Tags
Links
Blog
About
HTML.ZONE
Powered by
BroadcastChannel
&
Sepia