Skip to main content

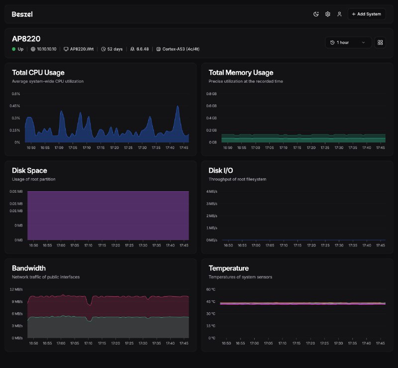
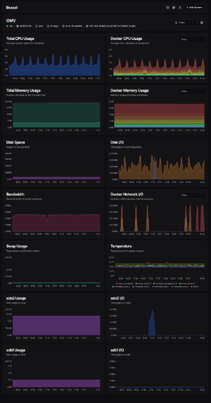
Homelab 使用 Prometheus 来部署监控系统太占资源了,最近使用的 Beszel 很小巧不仅可以监控系统,也可以监控 Docker 容器的资源占用两个命令行部署起来非常简单,也支持 arm64 和 mips 架构#工具推荐 #开源

  1. Homelab 使用 Prometheus 来部署监控系统太占资源了,最近使用的 Beszel 很小巧

    不仅可以监控系统,也可以监控 Docker 容器的资源占用

    两个命令行部署起来非常简单,也支持 arm64 和 mips 架构

    #工具推荐 #开源

    https://404.li/beszel
1px