折腾些什么玩意。

群组 @miantiao_chat
用 Claw 的免费容器部署了 @tbxark 的 MCP Proxy, MCP Server 安全风险降低很多。而且可以一次配置多处使用了,顺带也解决了网络问题,强推👍

如果你还没有注册 Claw,一个月 $5 的免费额度用刚刚好

MCP Proxy:https://404.li/mcp-proxy

Claw 注册:https://404.li/claw
Cloudflare AI Gateway 回源超时时间是 100s, 但是使用 Gemini 2.5 Pro 这些推理模型不使用流式输出的时候,超时时间很容易超过 100s。

然后报 HTTP 524 错误,真让人头痛
使用 npx uvx 直接在本地运行 mcp server 还是挺危险的, 要是有支持 sandbox 的 JS/Python 运行环境就好了

npx —sandbox

uvx —sandbox
可能发晚了,Matsu-theme 是一个吉卜力风格的 shadcn-ui 主题

做 GPT4o 套壳站的首选主题,有需要的收藏吧

https://404.li/matsu-theme
👍 4
大模型的知识库都有截止时间,面对新版本的框架和库写出来的代码大概率没法用

Context7 提供了 1800+ 热门库的 LLMs.txt 和 #MCP Server 给大模型读取或者编辑器调用,由 Upstash #开源

#AI 更好的理解你的技术栈

🔗 https://404.li/context7 Context7 - Up-to-date documentation for LLMs and AI code editors
tweakcn 是用过的 shadcn-ui 主题工具中最好的一个

通过预置主题简单修改就可以预览得到自己的主题,而不是那种随机 1000+ 主题

而且还支持导入导出

🔗 https://404.li/tweakcn
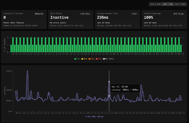
又一个完全基于 Cloudflare 的高颜值 Uptime Monitor

@SolBeckman_ 刚刚开源了自己的 Uptime Monitor,使用了 Workers、Durable Objects、 D1 。

技术栈选的 NextJS v15、shadcn、TailwindCSS v4 和 Drizzle ,很合我意

马上部署一个,🔗👇

https://404.li/uptime-monitor
Cloudflare Worker 技术栈不支持调用 FFmpeg,为了给 Hacker News 中文播客合并 MP3 文件折腾死我了。

先把文件传到 R2, 然后使用 Browser Rendering 起一个无头浏览器通过 WASM 运行 FFmpeg,合并后再传回给 Worker 存 R2。

水一篇博文记录下 🔗👇

https://miantiao.me/posts/cloudflare-audio-concat/ 面条实验室
👍 2
天气应用千千万, 但这个用 V0 写的 ASCII Weather 挺酷的

https://weather-pattern.vercel.app/
👍 10 ❤️ 2
开源路上的一个里程碑, GitHub 总 Stars 数突破 10k 🎉
🎉 29
国内的智谱AI 居然使用了 z.ai 这个域名,厉害了👍
使用 #Cloudflare 新出的 AutoRAG 和 Agents 做了一个 #GitHub Stars 的 MCP Server

工作流程大概是:

通过 GitHub Action 将 GitHub Stars 的 README 上传到 R2;

然后使用 Cloudflare 的 AutoRag 进行 embeding;

再使用 Cloudflare Agents 的框架包装成一个 MCP SSE Server;

实现起来倒挺快,代码没几行。就是检索效果一般,等新的 Embeding 模型吧。

有兴趣的可以一起完善,链接🔗在:

https://github.com/ccbikai/github-stars
愚人节把 L(o*62).ong 发布到了 ProductHunt

没拉票的情况下获得了 200 多票,进了 Top 10 。

早上用 Cursor Vibe Coding 了一下,清爽多了

https://loooooooooooooooooooooooooooooooooooooooooooooooooooooooooooooo.ong/?ref=mastodon
👍 10
Back to Top 1px