折腾些什么玩意。

群组 @htmlzone 作者 @ccbikai
用 CSS 画画就算了,你们竟然在用 CSS 拍MV

https://404.li/css-mv
#酷站分享 第一次看到完全以 Flutter 构建的个人网站,基本上是 Canvas 绘一切,还挺流畅

https://404.li/nakuldevmv
如果你的图标带上动画,点击率是不是更高一些呢?

有人使用 framer-motion 给 lucide 图标库加上了动画支持,看了下效果还不错。

https://404.li/animated-icons
又发现一个 GitHub 个人主页 Readme 生成工具 ProfileMe ,还是开源的

https://404.li/profileme ProfileMe.dev
玩 Mastodon Threads Bluesky Nostr 的朋友们,发现一个 #App Openvibe 可以将三个社交网络的时间轴合并到一起。

用起来很丝滑,可以试试

https://apps.apple.com/us/app/openvibe-mastodon-bluesky/id1666230916?l=zh-Hans-CN
还有人需要 Follow 邀请码吗?
公司的 Macbook M3 Pro 安全和 IT 部门给装了 4 个监控和防泄漏软件,个个都用着烫手,系统负载都干到 10.0 了。

最近大家研究了下,使用免费的 CPUSetter #App 给监控软件限制 CPU 占用 10%,系统负载降到 4.0 上下,也不烫手了

https://404.li/cpu-setter
试一下使用 Mastogram 把 Mastodon 同步到 Telegram Channel

https://404.li/mastogram
有没有人把 Mastodon 同步到 Telegram Channel, 你们在使用什么工具?
Cloudflare 域名 DNS 记录指向两台服务器 IP,其中一台宕机的时候 Cloudflare 不会直接将流量全部指向另一台。

故障转移这个功能原本是付费版才有的,但是有人在 Hacker News 发帖讨论,Cloudflare CEO 看到后,直接把这个功能下放给免费版了。

https://news.ycombinator.com/item?id=41955912
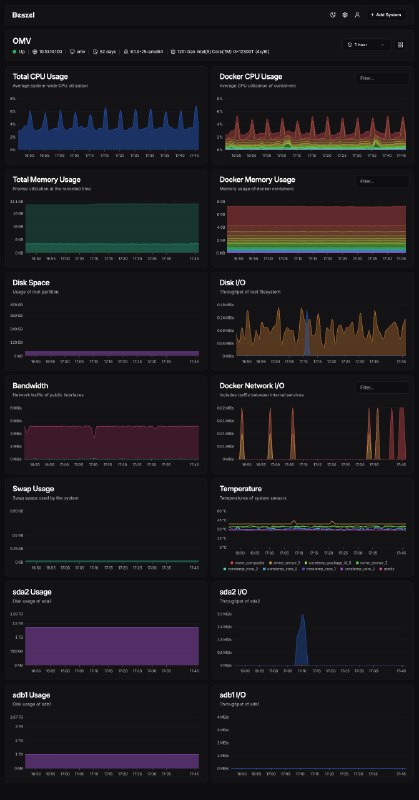
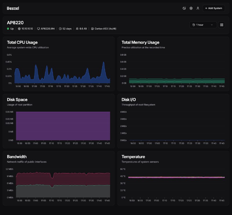
Homelab 使用 Prometheus 来部署监控系统太占资源了,最近使用的 Beszel 很小巧

不仅可以监控系统,也可以监控 Docker 容器的资源占用

两个命令行部署起来非常简单,也支持 arm64 和 mips 架构

#工具推荐 #开源

https://404.li/beszel
Back to Top 1px